摘要:文章從基于物聯網技術的“智慧消防"概念入手,探討了智慧消防物聯網技術在鐵路工程中的應用,分析了在實際應用過程中存在的部分難點,并提出了新型物聯網無線組網、智能傳感器技術、圖形可視化技術及安全隱患預測與評估的技術解決方案。
關鍵詞:鐵路工程;智慧消防;物聯網;應用。
1.智慧消防物聯網在鐵路工程的應用
根據鐵路工程設計防火規范,旅客車站、調度中心(所)、區間信號機械室、變電站、機務段、車輛段、動車段(所)、綜合維修基地、養路機械段、鐵路隧道、地下車站以及商業用房等屬于監測部位,考慮到調度中心、通信機房等場所在防火方面特殊要求,單獨將電氣房屋逬行獨立場所說明,具體監測組網搭建可根據建筑情況混合組網。
旅客車站
鐵路旅客車站是人員密集場所,其消防安全的重要性不言而喻。針對車站候車區、集散廳、售票廳以及固定設置的餐飲、商品零售點等人流聚集的公共區域,通過加裝智能物聯網采集終端及用戶信息傳輸裝置,通過有線或無線通信方式傳送到鐵路智慧消防平臺,實現實時監測判斷火災隱患,并聯動火災自動報警、自動噴水滅火、排煙、防火門等消防系統及電梯、空調等非消防電氣設備,做好及時預警、消防聯動、緊急預處、有序指引等保障工作,對于地下車站主要加強對出入口、安全通道、消防專用通道以及站臺、集散廳等區域的監控,結合視頻與圖像識別技術確保道路通暢,及時發現消防隱患并預警。一方面加強、加深了防患于未然的能力,另一方面可在發生火警時及時做好應對措施,盡可能營造有利的消防救援環境。智慧消防平臺同時具有檢查、記錄、核定消防設施和非消防設備巡檢維護情況,以及消防物資、消防人員的在役在崗情況,消防力量實時掌握、分布一目了然,并將相關信息納入平臺大數據實現物聯網大數據管理。用戶通過智能手機APP或PC終端,實時接收到各類消防及機電類設備告警信息并查看相關數據,使用方便、可靠、穩定。平臺還開放數據接口對接鐵路公安、火警 119等第三方系統,一方面用平臺特色的大數據平臺進行數據分析,使用3D 可視化技術,將原始數據關聯原始場景直觀的展現,另一方面可實時聯動外界資源與力量,保障消防安全、提高管理效率。
電氣設備房屋
鐵路電氣設備房屋主要是針對鐵路各級通信機房、信號機械室及運轉室、信息設備用房、調度中心(所)、車輛安全防范預警系統機房和變、配電所,牽引變電所、分區所、自耦變壓器所、開閉所以及設備機房、消防控制室等,做好各類電氣設備消防監測與預警。此類場所通常設置的消防設施有氣體滅火系統、火災自動報警系統及滅火器。傳統消防設備僅能保證該場所內部獨立系統的完整性,無法與上級監管部門實現點對點直接通信。若采用物聯網消防設備直接聯網,將消防設備的實時運行狀態傳送到統一的智慧消防管理平臺,利用早期空氣熱釋離子監測發現隱患及時處理。如滅火器:從出廠時間到有效期、維保信息、維修記錄等均一目了然;報警設備的報警、故障情況;氣體滅火裝置的壓力正常與否等,大大提升了監管力度和工作效率,可一時間了解到任一消防設備的完整信息。
廠房(倉庫)
對鐵路系統的廠房倉庫中設置的消防系統可利用RFID及早期煙霧傳感器、大數據、低功耗網絡等物聯網技術,將消防設備及物資識別、庫房環境大空間等動態、有效監管起來,如重要物資的查詢定位與一鍵盤點、危化品的儲存環境實時監管、消防隱患分析研判與預警、消防設施應急啟動等。
鐵路隧道
鐵路隧道距離長、環境差、空間狹小、可視性差,一旦發生火災人員避難和救援困難,恢復整治時間長、間接損失大、維護和監管不方便,這也意味著鐵路隧道消防設施的安全性能要求越來越高。按照目前的鐵路隧道消防設計,在結構耐火、防塌陷、降低材料燃燒性能等隧道防火設計的基礎上,設置氣體檢測與通風、應急照明、電源監控、信號、通信、防火門、消防栓及自動滅火裝置、水幕防火分隔設施、高壓細水霧滅火系統、火災自動報警系統、消防防護裝備、消防水帶、消防水槍及滅火器(包括超細干粉自動滅火裝置及移動式滅火設施)等,規劃與設置分隔、救援、疏散和避難應急系統。一方面加強消防和非消防電氣設備設施的聯網監測,另一方面結合NFC/RFID等物聯網技術確保設備維修巡查到位,實時感知設備的工作狀態。現階段的消防物聯網技術主要體現在遠程監控系統上,監管中心可以實時釆集聯網建筑物內的前端感知設備(如感煙探測器、感溫探測器等)的報警信息和運行狀態信息,一時間發現損壞設備,包括地理位置、消防設施分布信息、消防設施信息參數以及報警和故障點位信息等,實現對聯網鐵路隧道消防安全狀況的多方位感知和監控,提前發現各故障隱患。
2.智慧消防物聯網在鐵路工程中的應用難點
經過研究探索,智慧消防物聯網在鐵路工程實施過程中仍然存在部分難點。
人流密集度高,施工空間及時間受限
智慧消防物聯網涉及到對傳統消防設施的改造與升級,而在鐵路工程的應用中往往存在人流密集度高、施工空間受限、施工時間受限、施工影響范圍大、水電條件受阻等困難。
電氣火災防控要求高
電氣火災對鐵路工程的影響與危害巨大,一方面需加強對電氣火災的預防,另一方面需探索有效、安全的電氣火災滅火技術。
地下車站及長隧道排煙防控難
地下車站及隧道等一旦發生火災,具有煙霧大且不易散出、能見度低、疏散困難、結構特殊部分消防設施難以使用等特點,做好排煙防控、有效疏散能夠降低人員傷亡。
網絡覆蓋與穩定性不足
尤其是鐵路四電和隧道比較常見,如電磁干擾、建筑物屏蔽以及偏遠地區因基站設置不到位沒有網絡信號,導致物聯網設備無法正常使用。
3.針對難點的解決方案探析
新型物聯網無線組網解決方案
智慧消防物聯網在應用中可采用新型無線組網方式,利用LORA自組網、NB-IoT單點部署、藍牙/NFC/RFID短距離通信等各種技術融合互補,降低施工難度、穩定網絡覆蓋。在部署點位密集、人流密集場所、運營商基站覆蓋不足的區域等擇優選擇施工條件較好、中心區域安裝LORA網關,可無線連接覆蓋周邊2km范圍內上千個左右使用LORA技術的傳感器、采集器等前端物聯設備節點。LORA技術為低功耗無線遠距離局域網,不受運營商基站信號覆蓋影響,并且無流量使用費等成本。對于部署點位較為分散獨立旦有運營商網絡覆蓋的,可選擇運營商NBJoT新型物聯網通信技術,具有獨立性強、信號穿透好、功耗低等優點。而涉及消防巡檢、消防物資監管等消防維保及消防值班監控等方面時,則可使用藍牙/NFC/RFID等短距離通信技術,具有定位準、交互快、效率高等符合工作監管要求的優勢。
智能傳感器技術
智慧消防物聯網可采用多種智能傳感器及檢測裝置,除應用較為廣泛的溫度、濕度環境監測,壓力、液位消防水系統監測,壓差、開關量等排煙與防火分隔系統監測之外,針對電氣火災防控,可通過加裝剩余電流探測器、線纜測溫探測器、滅弧式短路保護裝置、可燃氣體探測器等,實現有效防控。
圖形可視化技術
智慧消防物聯網可整合BIM建模、3D可視化、視頻監控、圖像識別等技術,更加直觀的定位、呈現消防設施的工作與報警狀態,以及現場建筑結構、設施分布、現場人員、火災情況等。發生火災等事故時可以在鐵路工程較為龐大、復雜的建筑結構和空間中盡快定位事故位置,了解位置所在周邊環境和當前人流分布情況,掌握就近消防設施部署及實際工作狀態,查看各疏散通道是否安全通暢,并可以調閱事故發生前后的現場視頻監控畫面,更加科學地對現場事故進行判斷分析,以便做出合理的應急處置。同時通過對現場的場景模擬、消防系統組態結構分析,旅客、值班客服等非消防專業人士也容易進行簡易消防設施操作、當前定位及逃生路線規劃,有利于初期火災撲滅及發生火災事故后的人員疏散逃生。
安全隱患預測與評估
智慧消防物聯網運用消防安全工程學的原理與方法,以火災科學的基礎原理和火災風險評估的理論知識為基礎,建立火災風險評估指標體系,在防火防煙能力、疏散能力、滅火救援能力、消防設施工況、消防安全管理等維度下,對鐵路工程中的消防安全情況做出定性和定量評價。另外,智慧消防物聯網重視消防巡檢、維修、保養等工作的開展,要求過程中發現的各類消防安全隱患、故障、事故等及時上報并逬行整改,納入整體消防安全評估體系。同時結合歷史數據進行整體分析研判,分別預測風險多發的時間段、設備、行為等,便于針對性制定策略進行整改調整優化,預防為主、防消結合。
4.安科瑞智慧消防平臺介紹
平臺結構

平臺主要功能介紹
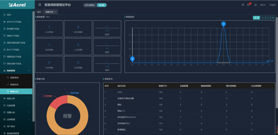
(1)首頁
用戶登錄成功之后進入首頁,如圖所示。主要展示的內容有:項目概況、設備狀態、設備分類、設備報警信息、報警分類、報警統計、設備臺賬信息等。其中地圖可以選配成BIM建筑模型,任何傳感器報警時可以在BIM模型中預警顯示。

(2)消防子系統
智慧消防管理云平臺包含了智慧用電子系統、防排煙子系統、消防水子系統、消防設備電源子系統、防火門子系統、消防設備管理子系統和視頻監控子系統等。智慧用電子系統可以接入電氣火災、孤航電弧、電氣火災主機、滅弧式保護器探測器和無線測溫探測器等。點擊智慧用電子系統進入智慧用電監控頁面,點擊菜單顯示整個項目的基礎信息和該項目下的所有探測器的信息,點擊末級節點顯示具體探測器的監控頁面。


消防水子系統可以接入消防栓、消防水壓、水位傳感器等,用于實時的監控消防水管網的壓力、液位、是否漏水,以及開蓋等事件,當消防水壓不夠,管網漏水時,系統也能實時地發出警報,能讓相關人員及時維修維護,保障消防安全。
防排煙子系統通過高靈敏的無線煙感報警裝置,實現對煙霧、有害氣體、及氣體滅火信息等數據采集,實時秒級檢測煙霧,一且發現監測數劇超過風險閾值,APP、短信報警、電話報警統統上陣,通過設備的標簽、地理位置定位,快速通知業主、物業消防單位是哪個位置的火災隱情。
消防設備電源子系統實時監控消防系統各個部件(如消防報警主機、樓層顯示器、水泵、噴淋泵、電梯等)的電源工作狀態,確保消防設備供電正常,并對各個部件電源產生的過壓、欠壓、過流、短路、斷路等故障報警提示。可長期記錄電壓電流運行參數,自動對消防電源一段時間的運行狀態進行分析,對可能產出問題的隱患進行警示。
防火門子系統通過與門禁報警、視頻識別的關聯,實時監控消防通道、安全出口、生命通道防火門的開閉及消防通道堆放物情況,實現緊急情況下的開閉控制等功能。確保防火門常閉、不上鎖狀態及保障火警救援是消防生命通道的暢通等,保障安全的生活、工作環境。
應急照明與疏散指示子系統可實現對各個應急燈具的實時監控和控制,當發生火災時,可準確的給出安全的疏散路徑指示,智能打開消防應急指示燈的指示方向及應急照明燈,幫助建筑內的人群選擇逃生疏散路線,指引安全逃生方向。
視頻監控子系統數據部門收到感應端各子系統報警信息后,可調出報警位置關聯的監控攝像頭圖像,查看報警現場視頻輔助進行火情確認。實現火災報警子系統、消防水子系統、電氣火災子系統、防排煙子系統、消防設備電源子系統、防火門子系統和視頻監控子系統的有機結合,實現了報警點和監控點的聯動。
消防設備管理子系統能夠將每個建筑、項目節點的所有消防設備和資產納入管理,對一些消防栓、滅火器、噴淋和消防大隊地址等著重標注,日常的巡檢和維護都需要納入計劃,在緊急情況下,會聯動GIS調度子系統進行調度。
(3)隱患管理
隱患管理功能包括了隱患查詢、隱患派發、隱患處理和隱患分析四個模塊。可以查看登錄用戶下的所有項目的隱患信息,并進行派發和處理操作,且對所有隱患進行統計分析。


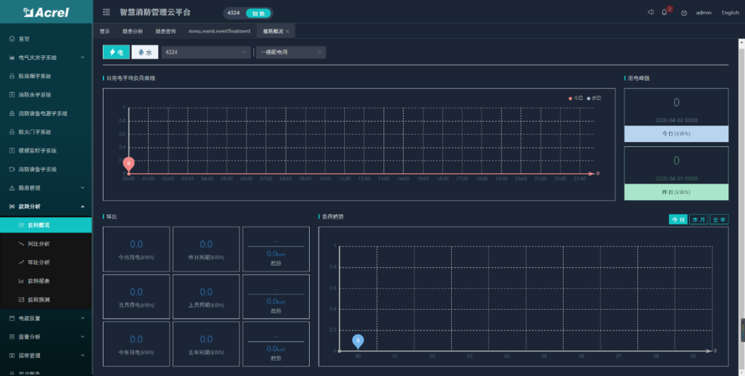
(4)能耗分析
能耗分析功能包括了能耗概況、能耗同比、能耗環比、能耗報表和能耗預測等五個模塊??梢圆榭吹卿浻脩粝碌乃许椖康哪芎慕y計、同環比和報表,且按日、周、月等維度進行能耗預測分析。


(5)手機APP
APP支持Android、iOS操作系統,方便用戶查看電氣火災、防排煙、消防水、消防設備電源、防火門、消防設備管理、視頻監控、火災報警等子系統的實時監控數據、報警信息、能耗統計等。


推薦配置
(1)平臺服務器:建議按照我方推薦配置購買,或者客戶自己租用阿里云資源。

推薦硬件配置清單:(如申請阿里云可忽略)
(2)系統現場推薦硬件配置清單:
注:以下配置為針對1個回路選型,其中剩余電流互感器應根據現場回路電流大
產品介紹
電氣火災監控探測器

5.結語:
對于旅客車站、電氣設備房屋、廠房(倉庫)及鐵路隧道的消防要求各有不同,但目的都是為了建造安全、穩定、智能的消防管理平臺,及時發現消防隱患并預警。在實際應用中存在人流密集度高,施工空間及時間受限等問題,可通過新型物聯網無線組網、智能傳感器技術、圖形可視化技術及安全隱患預測與評估的方案來解決。